
Mike has recently been adding some more sensors to his sensor network around the house. To add to the Weather Station sensors that are out in the garden, plus the Environmental Monitoring Station sensors and CO2 sensor node, a BME280 temperature and humidity sensor node has been added to the network.
Data from this sensor node is being transmitted back to Mike’s InfluxDB database on a Raspberry Pi. The new sensor node is currently in the bathroom with similar nodes being added in future and dotted around the house.
This particular sensor node is in a ‘dead bug’ style with all of the components soldered directly to each other, rather than using a breadboard or PCB. For such a simple circuit this is ideal and makes the whole thing compact.

A 220K ohm resistor was soldered between the 5v input pin and analog pin A0 to allow for the battery voltage to be monitored. The node takes temperature, humidity and voltage readings every 20 minutes, transmits this to the InfluxDB database and then goes to sleep.

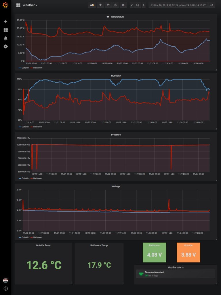
All of the data, once stored on the Raspberry Pi is displayed sing Grafana’s beautiful dashboard graphs and gauges as below.

The code for this project can be found on Mike’s Github HERE.

Leave a comment